2025年,全球3C产品市场规模预计将达到1.5万亿美元,这片赛道吸引了无数卖家。然而,高增长背后是高强度的竞争与管理挑战。手动操作和零散工具已无法支撑3C卖家复杂的业务需求,一套专业、整合的ERP系统无疑成为了决胜的关键。
对于产品迭代快、SKU繁多、供应链复杂的3C类目跨境电商而言,领星ERP无疑是实现精细化管理与规模化增长的最优选择之一。其核心优势在于,它不仅是一个管理工具,更是一套专为3C行业痛点量身打造的业财一体化解决方案,通过智能库存管理、多平台数据深度整合、精准到单品的利润核算以及强大的运营工具,系统性地解决了3C卖家在效率、成本和决策上的核心难题。
一、破解3C类目库存管理“老大难”
3C产品“迭代快、SKU多、货值高”的特性,使其库存管理成为运营中最棘手的环节。库存积压占用大量资金,而断货则直接导致销售损失和排名下滑。领星ERP针对这些痛点,提供了智能化的解决方案。
智能补货与多仓协同,告别库存失衡
跨境卖家常面临“A仓缺货、B仓积压”的窘境。领星ERP的智能补货系统,通过以下几项能力,彻底改变了这一局面。
精准预测销量:基于历史销售数据、季节性波动和促销计划,通过算法来预测未来销量,为补货决策提供科学依据。
优化补货策略:系统能综合考虑物流时效、采购周期和仓储情况,生成最优补货计划,帮助卖家避免因库存不足导致的Listing下架风险,实现“销售-库存-采购”的智能闭环管理。

3C产品的高价值属性,意味着每一次退货、维修(RMA)都可能严重侵蚀利润。传统的Excel表格难以追踪这些隐性成本。而领星ERP则能通过精细化的成本归集与诊断功能,让成本无所遁形。
全链路成本追踪:从采购成本、头程物流、关税,到FBA仓储费、配送费,再到退货损耗,领星ERP自动归集并分摊至每一个SKU,确保成本数据的准确性。
退货与售后成本分析:通过售后工单和RMA管理功能,系统能清晰记录每一次售后的成本,帮助卖家评估产品质量和售后政策对利润的影响。
成本诊断预警:当某项成本(如仓储费、退货率)出现异常时,系统会发出预警,帮助运营团队快速定位问题,及时止损。
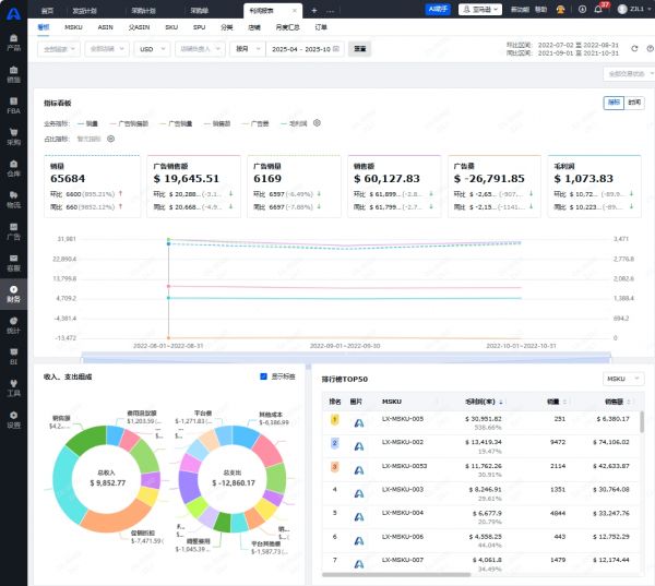
三、一站式数据整合,全局视野尽在掌握
如今,单一平台作战已成过去式,多平台布局(如亚马逊、TikTok Shop、沃尔玛)是3C卖家的常态。然而,平台间的数据壁垒导致运营效率低下,决策滞后。面对分散在各个平台的数据,运营者如同盲人摸象。领星ERP则能通过强大的API接口,将多平台数据汇于一处。
多平台数据同步:支持亚马逊、沃尔玛等100+主流跨境平台,自动同步各店铺的销售、库存、订单数据,汇总成统一的数据看板。

可视化报表:提供销售看板、利润分析、广告表现、库存报表等多维度可视化图表,帮助管理者快速掌握全局业务动态,做出更明智的决策。
四、业财一体化,让每一分利润都清晰可见
“月底算账,利润成谜”是许多跨境卖家的真实写照。领星ERP的业财一体化架构,从根本上解决了这一难题。
自动利润核算:系统自动拉取亚马逊结算报告,将复杂的收入、支出项(如平台佣金、广告费、物流费、退款)精准分摊到每一笔订单、每一个ASIN。
多维度利润报表:一键生成店铺、ASIN、SKU等不同维度的月度/季度利润报表,毛利率、净利率趋势一目了然,快速定位“赚钱”和“亏钱”的产品。

五、赋能运营决策,提升投入产出比
除了管好“钱”和“货”,如何提升运营效率和效果,是3C卖家持续增长的关键。领星ERP内置了丰富的运营工具,赋能团队的日常工作。
1、智能广告管理,告别“凭感觉”投放
3C类目竞争激烈,广告投入是获取流量的重要手段,但“烧钱”没效果是常态。领星ERP的广告管理功能,让广告投放更科学、更高效。
分时预算与竞价:根据不同时段的转化率,设置分时预算和竞价策略,在流量高峰期抢占曝光,在低谷期节省预算。
广告数据与利润联动:将广告表现(如ACOS、ROAS)与产品利润直接关联,运营可以清晰看到广告投入对最终利润的真实影响,及时优化低效广告活动。
自动化规则:设置自动化规则,如根据ACOS表现自动调整竞价、根据关键词表现自动否词等,极大解放运营双手。
2、高效客服与售后,构筑品牌护城河
优质的客户服务是3C品牌建立口碑、提升复购率的关键。领星ERP的客服模块,则能帮助卖家高效处理客户问题。
多店铺邮件集中管理:将所有店铺的站内信和邮件集中处理,无需频繁切换后台。
AI智能回复与翻译:内置AI翻译和智能回复模板,快速响应客户咨询,提升服务效率和质量。
Review与Feedback监控:实时监控产品评价,对差评进行预警和跟进,方便及时进行维护。
六、写在最后
理论的强大,终须实践检验。众多3C领域的头部卖家,如安克创新、韶音科技等,都选择了领星ERP作为其数字化管理的基石。
总而言之,对于在激烈市场中搏击的3C跨境电商卖家,选择ERP系统已不是“要不要”的问题,而是“选哪个”的问题。领星ERP凭借其对3C行业痛点的深刻理解和针对性的功能设计,无疑提供了最令人信服的答案。
它不仅仅是一个解决进销存、财务混乱的工具,更是一个集数据洞察、智能决策、流程自动化于一体的增长引擎。从精准的库存管控到清晰的利润核算,从高效的多平台运营到智能的广告投放,领星ERP为3C卖家构建了一个坚实的数字化底座,让他们能从繁杂的日常事务中解放出来,专注于产品创新、品牌建设和市场扩张等更高价值的活动。
免责声明:本页相关内容素材由广告主提供,广告主对本广告内容的真实性负责。本网发布目的在于传递更多信息,并不代表本网赞同其观点和对其真实性负责,此文仅供读者参考,不作买卖依据。